How-To: Set up Dash0 for distributed tracing
Set up Dash0 for distributed tracing
Dapr captures metrics, traces, and logs that can be sent directly to Dash0 through the OpenTelemetry Collector. Dash0 is an OpenTelemetry-native observability platform that provides comprehensive monitoring capabilities for distributed applications.
Configure Dapr tracing with the OpenTelemetry Collector and Dash0
By using the OpenTelemetry Collector with the OTLP exporter to send data to Dash0, you can configure Dapr to create traces for each application in your Kubernetes cluster and collect them in Dash0 for analysis and monitoring.
Prerequisites
- A running Kubernetes cluster with
kubectlinstalled - Helm v3+
- Dapr installed in the cluster
- A Dash0 account (Get started with a 14-day free trial)
- Your Dash0 Auth Token and OTLP/gRPC endpoint (find both under Settings → Auth Tokens and Settings → Endpoints)
Configure the OpenTelemetry Collector
- Create a namespace for the Collector
kubectl create namespace opentelemetry
- Create a Secret with your Dash0 Auth Token and Endpoint
kubectl create secret generic dash0-secrets \
--from-literal=dash0-authorization-token="<your_auth_token>" \
--from-literal=dash0-endpoint="<your_otlp_grpc_endpoint>" \
--namespace opentelemetry
- Add the OpenTelemetry Helm repo (once)
helm repo add open-telemetry https://open-telemetry.github.io/opentelemetry-helm-charts
helm repo update
- Create
values.yamlfor the Collector
This config:
- Reads token + endpoint from the Secret via env vars
- Enables OTLP receivers (gRPC + HTTP)
- Sends traces, metrics, and logs to Dash0 via OTLP/gRPC with Bearer auth
mode: deployment
fullnameOverride: otel-collector
replicaCount: 1
image:
repository: otel/opentelemetry-collector-k8s
extraEnvs:
- name: DASH0_AUTHORIZATION_TOKEN
valueFrom:
secretKeyRef:
name: dash0-secrets
key: dash0-authorization-token
- name: DASH0_ENDPOINT
valueFrom:
secretKeyRef:
name: dash0-secrets
key: dash0-endpoint
config:
receivers:
otlp:
protocols:
grpc: {}
http: {}
processors:
batch: {}
exporters:
otlp/dash0:
auth:
authenticator: bearertokenauth/dash0
endpoint: ${env:DASH0_ENDPOINT}
extensions:
bearertokenauth/dash0:
scheme: Bearer
token: ${env:DASH0_AUTHORIZATION_TOKEN}
health_check: {}
service:
extensions:
- bearertokenauth/dash0
- health_check
pipelines:
traces:
receivers: [otlp]
processors: [batch]
exporters: [otlp/dash0]
metrics:
receivers: [otlp]
processors: [batch]
exporters: [otlp/dash0]
logs:
receivers: [otlp]
processors: [batch]
exporters: [otlp/dash0]
- Install/upgrade the Collector with Helm
helm upgrade --install otel-collector open-telemetry/opentelemetry-collector \
--namespace opentelemetry \
-f values.yaml
Configure Dapr to send telemetry to the Collector
- Create a configuration
Create dapr-config.yaml:
apiVersion: dapr.io/v1alpha1
kind: Configuration
metadata:
name: tracing
namespace: default
spec:
tracing:
samplingRate: "1"
otel:
endpointAddress: "otel-collector.opentelemetry.svc.cluster.local:4317"
isSecure: false
protocol: grpc
Apply it:
kubectl apply -f dapr-config.yaml
- Annotate your application(s)
In each Deployment/Pod you want traced by Dapr, add:
metadata:
annotations:
dapr.io/config: "tracing"
Verify the setup
- Check that the OpenTelemetry Collector is running:
kubectl get pods -n opentelemetry
- Check the collector logs to ensure it’s receiving and forwarding telemetry:
kubectl logs -n opentelemetry deployment/otel-collector
- Deploy a sample application with Dapr tracing enabled and generate some traffic to verify traces are being sent to Dash0. You can use the Dapr Kubernetes quickstart tutorial for testing.
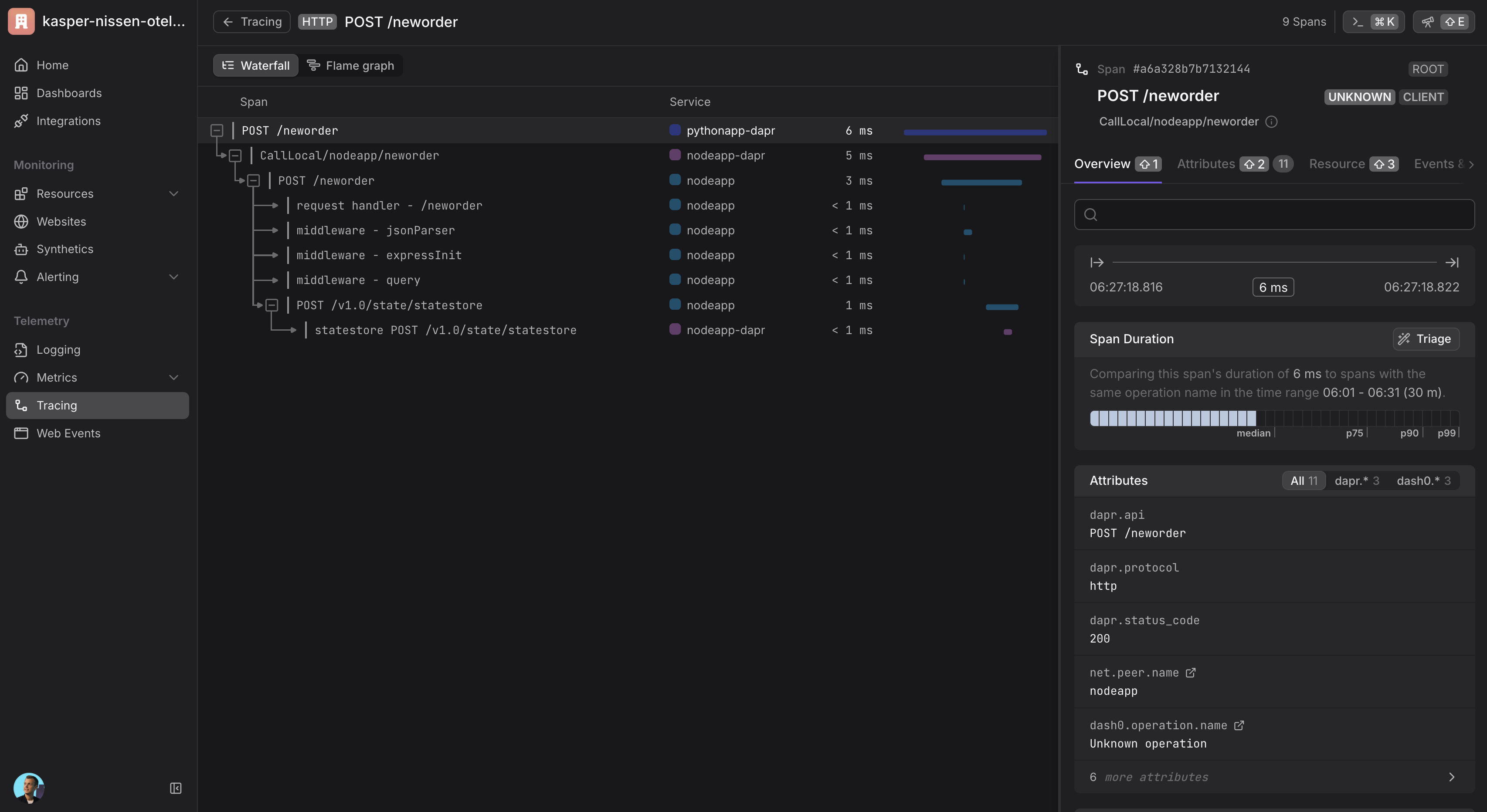
Viewing traces
Once your setup is complete and telemetry data is flowing, you can view traces in Dash0:
- Navigate to your Dash0 account
- Go to the Traces section
- You should see distributed traces from your Dapr applications
- Use filters to narrow down traces by service name, operation, or time range

Cleanup
helm -n opentelemetry uninstall otel-collector
kubectl -n opentelemetry delete secret dash0-secrets
kubectl delete ns opentelemetry